Observability UX Case Study

Project Summary

Establish a navigation pattern for a data observability product that allows users easy access to usage analytic data on their cloud platforms.

Navigation Sidebar without advanced drilldown possibilities – Image published by Cloudera

Problem Statement & Solution

The architecture of the cloud platforms includes many layers that need to be observed individually and together as well. As a solution, we introduced a new navigation component, a secondary tree navigation. This navigation invention brings users quick access and clarity for the complexity layers of all 5 data services, clusters, and public and private environments and allows them to access monitoring and visual analysis for their applications.

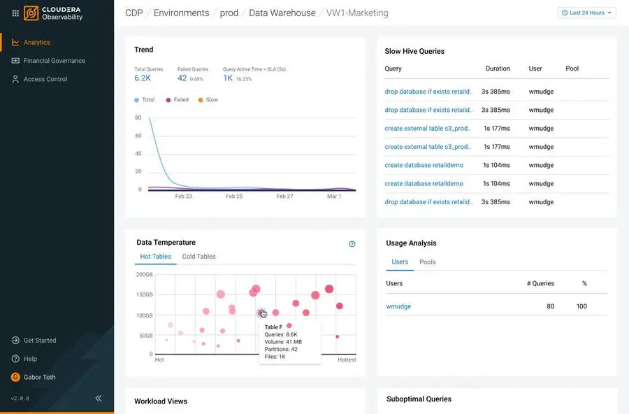
Tree Navigation with advanced drilldown possibilities – Image published by Cloudera

Approach to the Problem

Observability use cases overlap multiple Cloudera products. I conducted research and interviewed subject matter experts across the organizations to understand and map the information architecture of different data services and different platforms. We learned that there is a need for the customer to gain visibility over the content of each of their cloud enterprise realms. Since none of the previously used interaction patterns seemed to solve the problem I explored for new solutions, that led us toward the direction of the tree navigation.

Technical Limitations

At the time the product team needed to establish the interaction foundations for the product, the backend was not able to aggregate and visualize data for the higher-level layers of the architecture, which resulted in empty views. Dealing with that, we introduced the simple accordion titles in the tree structure, which have been later replaced by standard, selectable tree menu items. Introducing another column to the layout occupied more space on the screen. As a solution for that, we applied consistent collapsibility to this navigation panel.

Impact (ROI)

By establishing the tree navigation platform, users can easily get a transparent view of their data in the cloud, make better storage decisions, and optimize their cloud costs. The newly introduced component has also been an addition to the Cloudera Design Language and, since then, has been adopted by other products for similar use-cases.

Cloudera Observability – Image published by Cloudera